请稍等 ...
×

采纳答案成功!

向帮助你的同学说点啥吧!感谢那些助人为乐的人

正在回答 回答被采纳积分+3

1回答

暮闲 2025-03-24 18:20:43

版本差了很多呀 数据格式可能都不一样了呀

0 回复 有任何疑惑可以回复我~
  • 提问者 jimmywong111 #1
    我用的是mac,用google/cadvisor:v0.33.0,或者降到gcr.io/cadvisor/cadvisor:v0.40.0,都会报错cadvisor The requested image's platform (linux/amd64) does not match the detected host platform (linux/arm64/v8) and no specific platform was requested
    回复 有任何疑惑可以回复我~ 2025-03-24 18:34:42
  • 暮闲 回复 提问者 jimmywong111 #2
    mac的话 得确定拿到数据没有呢 你访问cadvisor的/metrics接口可以拿到数据吗
    回复 有任何疑惑可以回复我~ 2025-03-24 18:36:42
  • 提问者 jimmywong111 回复 暮闲 #3
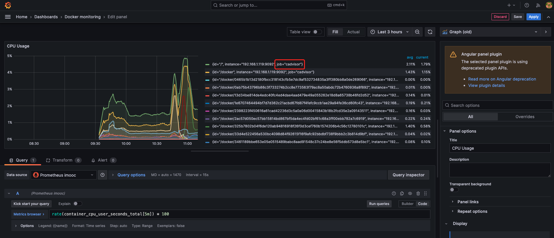
    回复 暮闲:cadvisor可以拿到数据,请看问题的第三张图。
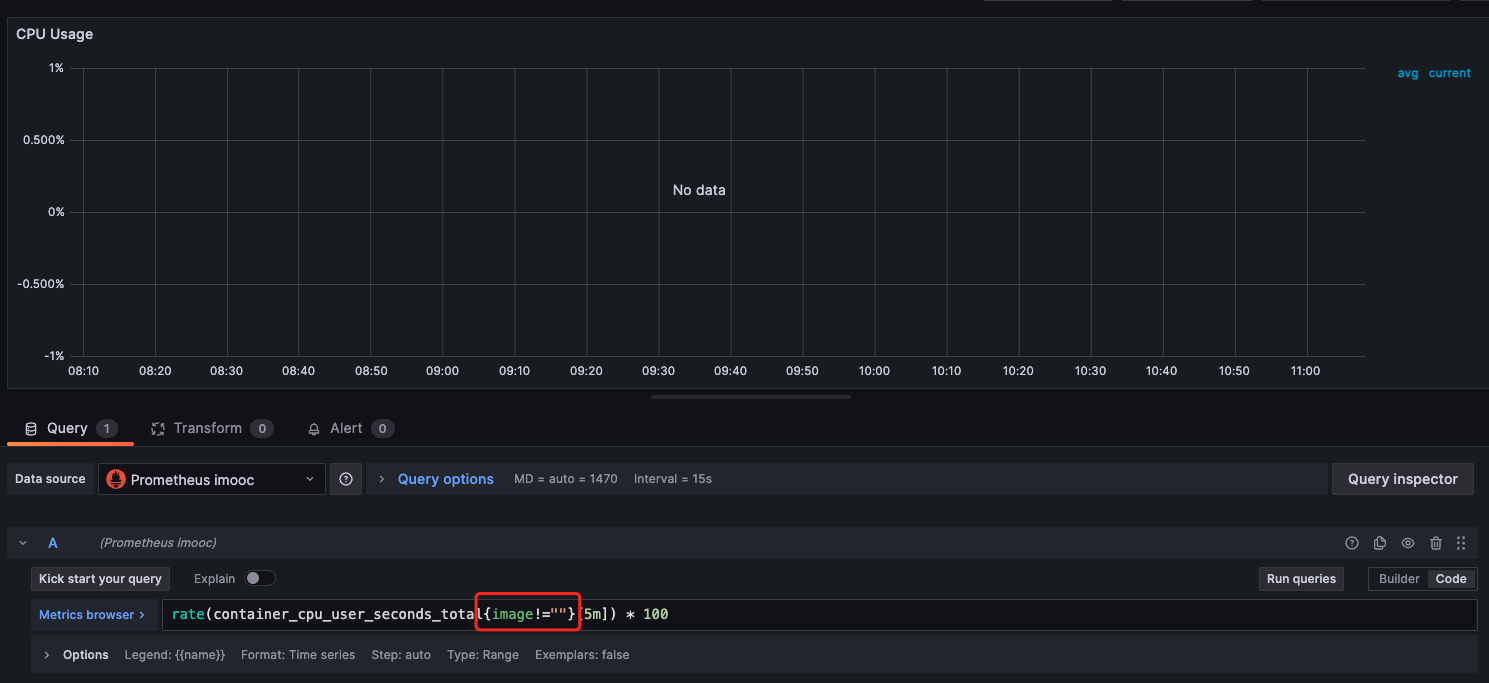
    在grafana面板修改查询语句rate(container_cpu_user_seconds_total{image!=""}[5m]) * 100
    将{image!=""}删除掉,数据就显示出来了,请看问题的第四张图和第五张图,是什么原因?
    另外,查询到的数据都是job="cadvisor"的,这正常吗?
    回复 有任何疑惑可以回复我~ 2025-03-25 09:38:42
问题已解决,确定采纳
还有疑问,暂不采纳
微信客服

购课补贴
联系客服咨询优惠详情

帮助反馈 APP下载

慕课网APP
您的移动学习伙伴

公众号

扫描二维码
关注慕课网微信公众号